做物联网项目,最难的不是功能堆砌,而是如何在一个屏幕上清晰展示设备状态和数据流向。今天介绍的这套原型模板来自墨刀素材广场,它最大的亮点是高保真和全场景覆盖,不只是线框图,而是已经配置好的交互、配色和图表的成品级原型,产品经理可以直接用来讲需求,UI设计师可以拿来找灵感、快速生成界面。无论是内部演示还是给客户汇报,都能省下大量时间,少画80%的界面。

一、原型模板核心功能模块拆解
这套模板几乎覆盖了标准IOT平台的四大核心模块,逻辑闭环完整:
1.1 驾驶舱/数据大屏

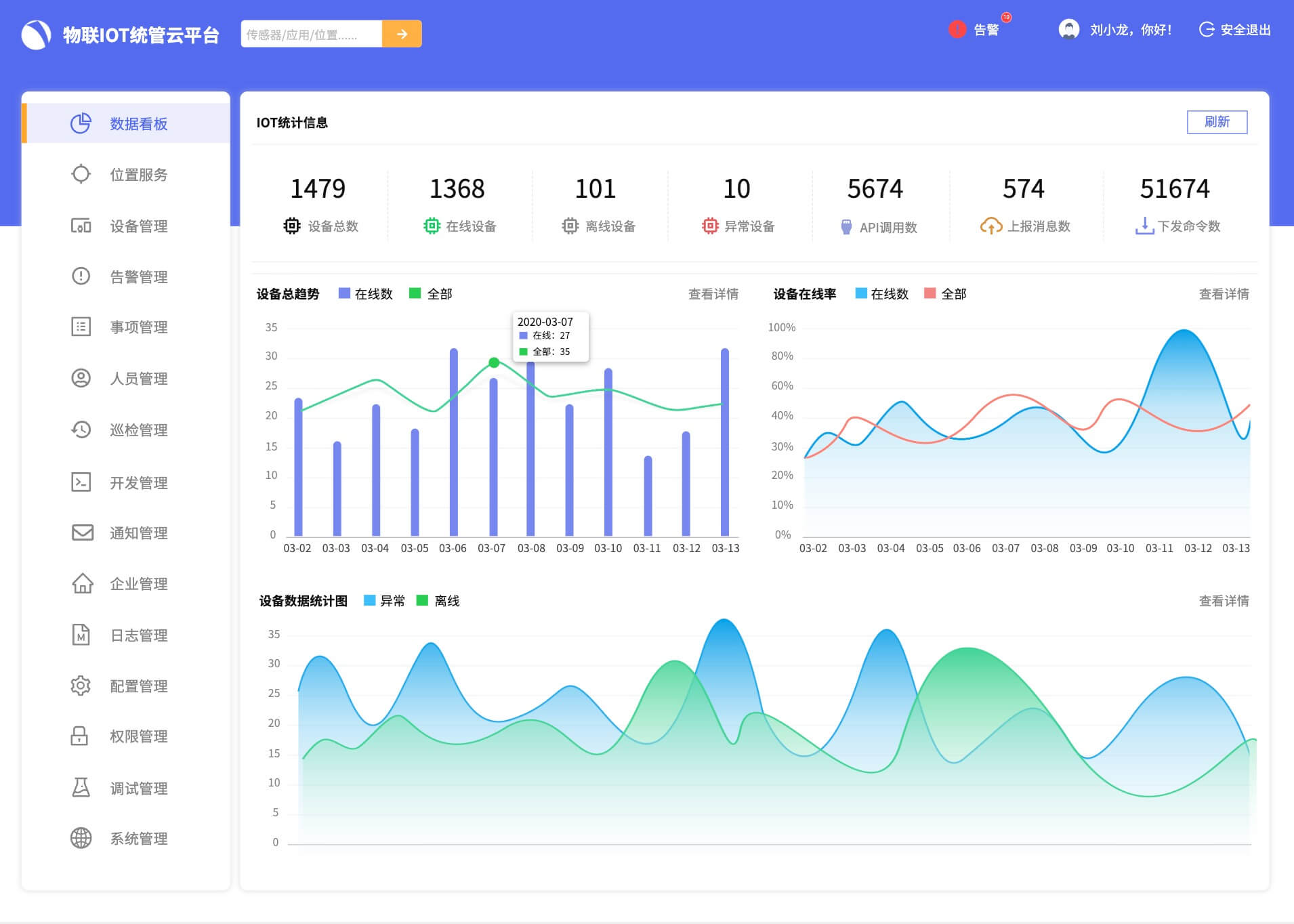
这是老板和客户最爱的部分,布局清晰,信息层级分明,演示汇报非常加分。驾驶舱/数据大屏是老板和客户最关注的部分,布局清晰、信息层级分明,非常适合演示汇报。模板通过核心指标卡片直观显示设备总数、在线率和今日报警数,同时结合实时地图分布,清楚呈现设备在不同区域的位置并支持钻取查看。动态图表如折线图和饼图则用来展示能耗趋势、故障占比等关键数据,让整个数据大屏既美观又实用,一眼就能捕捉核心信息。
1.2 设备管理中心

设备管理中心是运维人员的核心工作区域,设计充分贴合实际操作需求。模板提供设备台账功能,可按区域、类型和状态快速筛选设备;点击单个设备即可查看详细信息,包括实时数据、历史告警记录及关联规则;同时还预留了远程控制设计,用于模拟下发指令,如控车或控灯等操作场景,使管理体验更加完整和直观。
1.3 告警与运维

告警与运维是IOT后台管理的关键环节,这套模板提供了完善的告警体系,帮助及时发现和处理异常。告警列表按紧急、重要和一般等级分级,支持批量处理和工单派发;同时,规则引擎提供可视化配置界面,例如“温度超过50℃触发红色告警”,逻辑清晰直观,使复杂的告警规则也能轻松管理。
1.4系统与权限管理

系统与权限管理是B端后台的标准配置,模板涵盖了用户角色管理、操作日志记录以及菜单权限配置等功能,模块完整且独立,无需额外拼凑通用组件,方便企业快速搭建安全、规范的后台管理系统。点击免费注册墨刀,开启原型界面设计新体验!
二、设计亮点:简洁大气,交互流畅
这套IOT物联网管控平台原型模板之所以能够脱颖而出,正是因为它在设计细节上的独到之处。

B端美学,干净利落:采用了经典的“科技蓝”+“高级灰”配色,既有科技感又不会长时间观看产生视觉疲劳。卡片式布局让信息层级分明。
交互自然流畅:左侧导航栏的展开收起、弹窗蒙层的虚化效果、图表的Hover交互,作者都做好了。演示的时候,客户会感觉这已经是一个开发了一半的系统,而不是几张死图。
组件化设计:里面的按钮、搜索框、表格都使用了墨刀的组件功能。这意味着你可以一键修改主题色,瞬间把“科技蓝”改成“环保绿”,适配你自己的品牌风格。
三、 多场景适配,不同领域都能用
这套IOT物联网管控平台原型模板非常通用,经过少许调整后就可以适应多种应用场景:

智慧园区/楼宇管理:管理门禁、灯光、空调等系统。
工业物联网 (IIoT):监控工厂设备运行状态、生产线计数等。
智慧农业:监控大棚温湿度、自动灌溉系统等。
智能家居后台:实现全屋智能设备的集中控制。

对于B端产品人和设计师来说,时间就是金钱。与其从零开始画一个个表格和图表,不如站在巨人的肩膀上。这套IOT物联网管控平台模板,能帮你快速搭建起项目骨架,你只需要专注于业务逻辑的微调。如果你还没有墨刀账号,立即免费注册使用,不仅可以体验高效的原型设计,还能在墨刀素材广场找到更多像这样高质量的免费资源。别再熬夜画图了,快去试试这套模板,给你的效率加个速!